射線探傷是利用射線可以穿透物質和在物質中有衰減的特性來發現其中缺陷的一種無損探傷方法。它可以檢查金屬和非金屬材料及其制品的內部缺陷,如焊縫中的氣孔、夾渣、未焊透等體積性缺陷。這種無損探傷方法有獨特的優越性,即檢驗缺陷的直觀性、準確性和可靠性,而且,得到的射線底片可用于缺陷的分析和作為質量憑證存檔。但此法也存在著設備較復雜、成本較高的缺點,并需要對射線進行防護。
X射線的產生
用來產生X射線的裝置是X射線管。它由陰極、陽極和真空玻璃(或金屬陶瓷)外殼組成,其簡單結構和工作原理如圖1所示。陰極通以電流加熱至白熾狀態時,其陽極周圍形成電子云,當在陽極與陰極間施加高壓時,電子加速穿過真空空間,高速運動的電子束集中轟擊陽極靶子的一個面積(幾平方毫米左右、稱實際焦點),電子被阻擋減速和吸收,其部分動能(約1%)轉換為X射線,其余99%以上的能量變成熱能。
圖1 X射線的產生示意圖
X射線的主要性質
?不可見,以光速直線傳播。
?具有可穿透可見光不能穿透的物質如骨骼、金屬等的能力,并且在物質中有衰減的特性。
?可以使物質電離,能使膠片感光,亦能使某些物質產生熒光。
γ射線的產生及性質
γ射線是由放射性物質(60Co、192Ir等)內部原子核的衰變過程產生的。
γ射線的性質與X射線相似,由于其波長比X射線短,因而射線能量高,具有更大的穿透力。例如,目前廣泛使用的γ射線源60Co,它可以檢查250mm厚的銅質工件、350mm厚的鋁制工件和300mm厚的鋼制工件。
射線與物質的相互作用
當射線穿透物質時,由于物質對射線有吸收和散射作用,從而引起射線能量的衰減。
射線在物質中的衰減是呈負指數規律變化的,以強度為I0的一束平行射線束穿過厚度為δ的物質為例,穿過物質后的射線強度為:
I=I0e-μδ
式中:
I:射線透過厚度δ的物質的射線強度;
I0:射線的初始強度;
e:自然對數的底;
δ:透過物質的厚度;
μ:衰減系數(㎝-1)
射線照相法
射線照相法是根據被檢工件與其內部缺陷介質對射線能量衰減程度的不同,使得射線透過工件后的強度不同,使缺陷能在射線底片上顯示出來的方法。如圖2所示,從X射線機發射出來的X射線透過工件時,由于缺陷內部介質對射線的吸收能力和周圍完好部位不一樣,因而透過缺陷部位的射線強度不同于周圍完好部位。把膠片放在工件適當位置,在感光膠片上,有缺陷部位和無缺陷部位將接受不同的射線曝光。再經過暗室處理后,得到底片。然后把底片放在觀片燈上*可以明顯觀察到缺陷處和無缺陷處具有不同的黑度。評片人員據此*可以判斷缺陷的情況。
圖2射線照相法原理
射線熒光屏觀察法
熒光屏觀察法是將透過被檢物體后的不同強度的射線,投射在涂有熒光物質的熒光屏上,激發出不同強度的熒光而得到物體內部的影象的方法。
此法所用設備主要由X射線發生器及其控制設備﹑熒光屏﹑觀察和記錄用的輔助設備﹑防護及傳送工件的裝置等幾部分組成。檢驗時,把工件送至觀察箱上,X射線管發出的射線透過被檢工件,落到與之緊挨著的熒光屏上,顯示的缺陷影象經平面鏡反射后,通過平行于鏡子的鉛玻璃觀察。
熒光屏觀察法只能檢查較薄且結構簡單的工件,同時靈敏度較差,*高靈敏度在2%~3%,大量檢驗時,靈敏度*高只達4%~7%,對于微小裂紋是無法發現的。
射線實時成象檢驗
射線實時成象檢驗是工業射線探傷很有發展前途的一種新技術,與傳統的射線照相法相比具有實時、高效、不用射線膠片、可記錄和勞動條件好等顯著優點。由于它采用X射線源,常稱為X射線實時成象檢驗。國內外將它主要用于鋼管、壓力容器殼體焊縫檢查;微電子器件和集成電路檢查;食品包裝夾雜物檢查及海關安全檢查等。
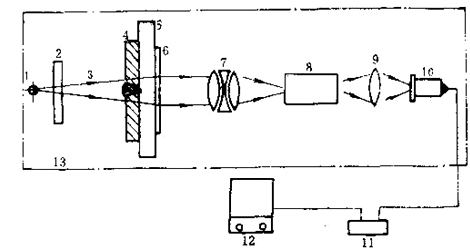
這種方法是利用小焦點或微焦點X射線源透照工件,利用一定的器件將X射線圖象轉換為可見光圖象,再通過電視攝象機攝象后,將圖象直接或通過計算機處理后再顯示在電視監視屏上,以此來評定工件內部的質量。通常所說的工業X射線電視探傷,是指X光圖象增強電視成象法,該法在國內外應用*為廣泛,是當今射線實時成象檢驗的主流設備,其探傷靈敏度已高于2%,并可與射線照相法相*。該法探傷系統基本組成如圖3所示。
圖3 X光電增強—電視成法探傷系統
1:射線源;
2、5:電動光闌;
3:X射線束;
4:工件;
6:圖象增強器:
7:耦合透鏡組;
8:電視攝象機;
9:控制器;
10:圖象處理器;
11:監視器;
12:防護設施。
射線計算機斷層掃描技術
計算機斷層掃描技術,簡稱CT(Computertomography)。它是根據物體橫斷面的一組投影數據,經計算機處理后,得到物體橫斷面的圖象。其裝置結構如圖4所示。
圖4射線工業CT系統組成框圖
1:射線源;
2:工件;
3:檢測器;
4:數據采集部;
5:高速運算器;
6:計算機CPU;
7:控制器;
8:顯示器;
9:攝影單元;
10:磁盤;
11:防護設施;
12:機械控制單元;
13:射線控制單元;
14:應用軟件;
15:圖象處理器。
射線源發出扇形束射線,被工件衰減后的射線強度投影數據經接收檢測器(300個左右,能覆蓋整個扇形掃描區域)采集,并進行從模擬量到數字量的高速A/D轉換,形成數字信息。在一次掃描結束后,工作轉動一個角度再進行下一次掃描,如此反復下去,即可采集到若干組數據。這些數字信息在高速運算器中進行修正﹑圖象重建處理和暫存,在計算機CPU的統一管理及應用軟件支持下,便可獲得被檢物體某一斷面的真實圖象,顯示于監視器上。